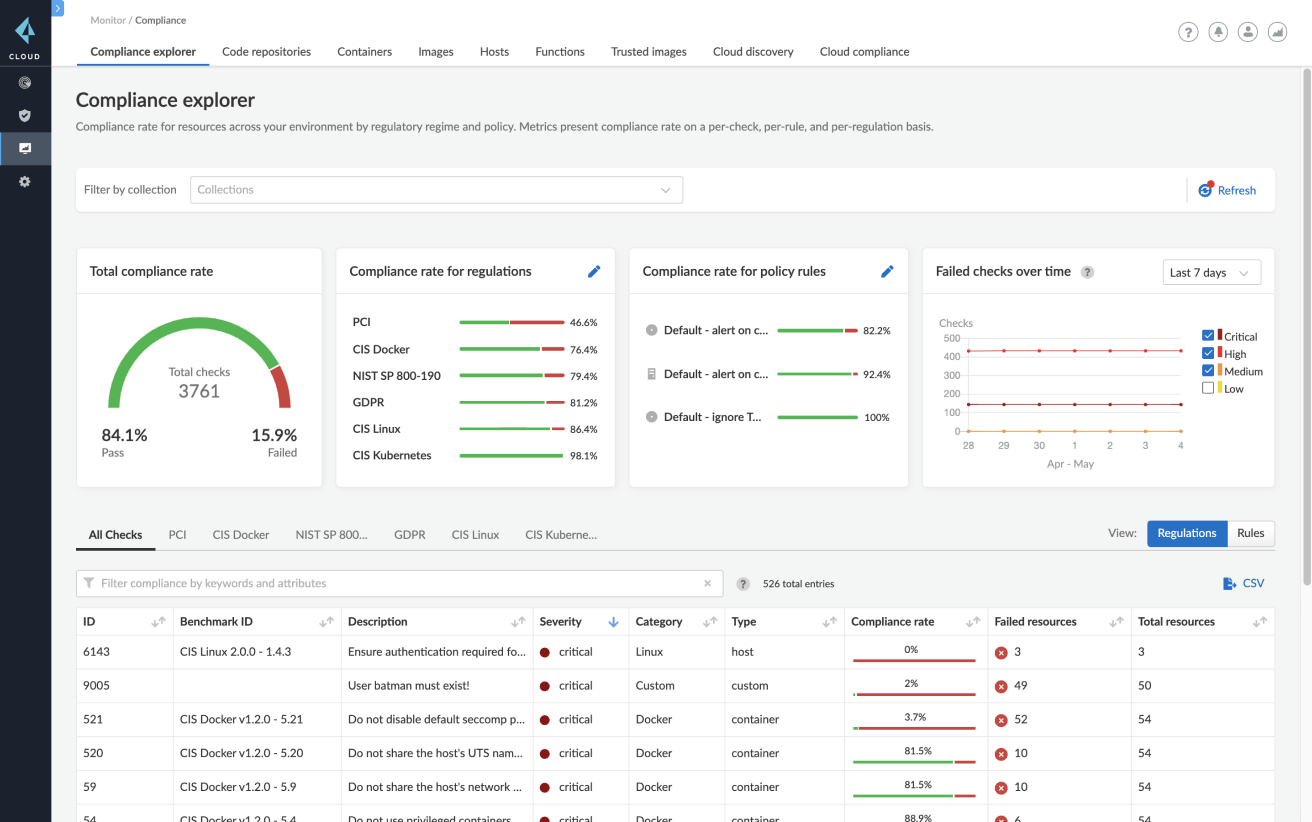
脆弱性管理
構築、導入、実行の各フェーズにおいて、コンテナのすべての依存関係を完全に可視化することから始めます。CaaSやホストで動作するコンテナとCI/CDパイプラインの脆弱性を、Prisma Cloudによりパブリック クラウドとプライベート クラウドで継続的に集約して優先順位付けします。
ガイダンスに基づいて修復を優先順位付け
脆弱性トップ10リストを使用し、すべての既知のCVE、修復ガイダンス、レイヤーごとのイメージ分析において、リスクの優先順位付けを行います。
重大度レベルのアラートとブロックを備えたガードレールを追加
構築時および実行時に、個々のサービスおよびサービス グループに対するアラートやブロックの重大度レベルを制御します。
極めて高い精度を活用
30個を超えるアップストリーム データ ソースで誤検知を最小にします。Prisma Cloudでは、開発者やセキュリティ チームに正確な脆弱性情報のみを提供することに重点を置いています。
ライフサイクル全体の脆弱性情報を提示
脆弱性管理を組み込み、リポジトリ、レジストリ、CI/CDパイプライン、ランタイム環境をスキャンします。







